Management Dashboard - Mein Unternehmen
- Dokumentationsstand: 5.2.291
- Ab Lizenztyp: Manager
- Benutzerrecht: Rechteliste > Dashboard > Management Dashboard
Allgemein
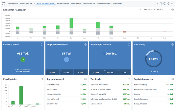
Alle Ansichten, des Dashboards "Mein Unternehmen", beziehen sich auf den oben rechts einstellbaren Zeitraum. Mit den Pfeilen kann der Zeitraum in 3-Monats-Schritten verändert werden. Es werden immer 12 Monate gesamt angezeigt. Dieses Dashboard ist vorkonfiguriert und bildet als festen Bestandteil die folgenden Widgets ab.
Hinweise: Über den i-Button in jedem Widget erhalten Sie weitere Informationen zum dargestellten Inhalt. Die angezeigten Daten sind immer zum Stand des aktuellen Tages. Sie werden gerundet auf Tausend, den genauen Betragen sehen Sie als Tooltip, wenn Sie mit der Maus über den Wert gehen.

Widgets
Einnahmen / Ausgaben
Das Element Einnahmen / Ausgaben stellt die Entwicklung der Einnahmen und Ausgaben pro Monat über den eingestellten Zeitraum dar. Die X-Achse zeigt die Monate, die Y-Achse die Einnahmen und Ausgaben.
Die Einnahmen ermitteln sich aus den Erlösen (gebuchte Ausgangsrechnungen anhand Rechnungsdatum).
Die Ausgaben setzen sich zusammen aus den Zeiterfassungen zum internen Stundensatz des Mitarbeiters + Einkaufspreis der Materialerfassungen + alle gebuchten Eingangsrechnungen (inkl. Kassenauszahlungen). Offene Bestellungen werden hierbei nicht berücksichtigt. Die Ausgaben werden den Einnahmen gleichgesetzt und als hell und dunkelgrau im Balken des Monats dargestellt. Alle Einnahmen darüber hinaus werden in Grün darstellt, bzw. wenn mehr Ausgaben vorhanden sind, dann diese in Rot. Hinweis: Urlaubstage von Mitarbeitern, die bereits in die Zeiterfassung übertragen wurden, werden zum internen Stundensatz in den Ausgaben mitberücksichtigt (wie im Beispiel Sep. und Dez.).
Gewinn / Verlust
Das Element Gewinn / Verlust bietet eine Gesamtbetrachtung der Einnahmen und Ausgaben im gewählten Zeitraum.
Ausgangsgutschriften werden hierbei als Ausgaben, Eingangsgutschriften als Einnahmen verrechnet.
Angebotene Projekte
Hier wird die Summe aller freigegebenen Angebote aller angebotenen Projekte aufgeführt, deren Projektlieferdatum in einem der nachfolgenden Zeiträume liegt (ohne Projekttyp: "Intern"). Sobald ein Projekt den Status Durchführung erhält, wird es im Element "Beauftragte Projekte" berücksichtigt.
- ST (Short-term): 0-3 Monate
- MT (Mid-term): 4-6 Monate
- LT (Long-term): > 6-Monate
Beauftragte Projekte
Hier wird die Summe aller freigegebenen Angebote von Projekten im Status Durchführung oder Geliefert (ohne Projekttyp: "Intern") aufgeführt.
Im unteren Bereich wird die Summe noch einmal in 3 unterschiedliche zeitliche Bereiche unterteilt:
- ST (Short-term): 0-3 Monate
- MT (Mid-term): 4-6 Monate
- LT (Long-term): > 6-Monate
Auslastung
Stellt die Zeiterfassungen auf Kunden und die internen Zeiterfassungen gegenüber.
Die untere Anzeige stellt dar, wie viele Stunden innerhalb des betrachteten Zeitraums durchschnittlich über alle Zeiterfassungen hinweg für Kunden erfasst wurden. Selektiert werden hier ausnahmsweise nur Werte bis zum aktuellen Datum, unabhängig vom angezeigten Zeitraum. Mit Ausnahme der Urlaubstage von Mitarbeitern, die bereits in die Zeiterfassung übertragen wurden und in der Zukunft liegen, diese werden berücksichtigt.
Projektgrößen
Stellt die Anzahl von Projekten im Status "Durchführung", "Geliefert" oder "Abgerechnet", verteilt nach der Summe Ihrer freigegebenen Angebote dar.
Top Kundenanteil
Stellt die Top 5 Mitarbeiter dar, die im gewählten Zeitraum den größten Anteil an kundenbezogenen Zeiterfassungen, im Verhältnis zu Ihrer gesamten Zeiterfassung, erfasst haben.
Bei entsprechenden Benutzerrechten wird durch Klick auf eine Zeile der Report Zeiterfassungskontrolle aufgerufen. Der angeklickte Datensatz ist bereits für den Report ausgewählt und der im Dashboard eingestellte Zeitraum wird ebenfalls übernommen.
Top Kunden
Stellt die Top 5 Kunden anhand des erzielten Incomes dar. Beim Klick auf einen Kunden öffnet sich der Report Rentabilität mit dem angeklickten Kunden. Selektiert wird nach dem Belegdatum und die Darstellungsart ist "Kunde komprimiert". Der Datumsbereich entspricht der Auswahl des Management Dashboards. ([Doku] Report - Rentabilität)
Top Leistungsarten
Stellt die Top 5 Leistungsarten anhand des erzielten Incomes dar. Beim Klick auf eine Leistungsart öffnet sich der Report Leistungsarten (sofern Modul und Benutzerrecht vorhanden) und die Leistungsart ist bereits vorgewählt. Selektiert wird nach Belegdatum für den Datumsbereich entsprechend der Auswahl im Dashboard, Darstellungsart "ungruppiert" ([Doku] Report Leistungsarten).